IT运维老张每天下班前,都会雷打不动地做一件仪式感十足的事——挨个看看哪个工区没人,手动调整该区域AP的配置,比如关闭AP的射频卡来实现节电。
“这些AP就像忘了关的灯,一整晚都在耗电!一台功率12W,一百台就是1.2度电一小时,一晚上就是十几度电,一年下来都够买几台AP了!”
“但我又不敢全关,万一有同事加班,又得找我。”
“使用锐捷智能无线AC以后不用这么麻烦了,AP自己会‘下班’了!”
被忽视的"电力黑洞"
无线网络规模的持续扩张,正在带来一个容易被忽视的问题:大量AP长期处于通电但无业务的状态。办公区夜间、教学楼寒暑假、企业周末……这些场景下,AP仍在满功率运行,电力资源被无形消耗;双频/三频AP在部分时段仅有少量低频业务,高耗能射频卡(如5G/6G频段)长期空转,造成严重的电力浪费。
传统的定时关停方案如同"一刀切",因缺乏灵活性而饱受诟病——策略一旦固化,用户临时用网的需求便无法被满足。如何在不影响用户体验的前提下实现精准节能?锐捷网络基于磐石无线WIE(智能无线AC)的大数据分析能力,给出了一套数据驱动的无线网络绿色节能解决方案。
“经验判断”到“数据决策”:节能逻辑的重构
锐捷AP智能节能技术的核心,是让AP学会"看日历、记规律、自动作息"。
数据驱动的AP"作息图谱"
传统节能方案的核心局限在于:决策依据过于单薄。无论是管理员的手动操作,还是预设的定时任务,本质上都是基于“经验假设”而非“事实规律”。
锐捷AP智能节能技术的切入点,是将决策权从人交给数据。WIE持续采集每个AP的运行状态——关联终端数、流量负载、时间分布等指标,形成按时间切片的结构化数据集。系统不再关注“此刻是否有人”,而是回溯过去7天至30天的历史规律,判断“这个时段过去是否一直无人”。
WIE像一位细心的数据分析师,为每台AP绘制"作息图谱":"3号楼5层的AP,过去30天里,每天22:00到次日07:00都无人连接,流量趋近于零。"

这种思路转变的意义在于:节能策略不再依赖管理员对业务节奏的主观判断,而是由AP自身的运行数据“投票”决定。
技术架构:云-管-端 的分工协同
WIE智能节能系统的云-管-端 协同架构实现了从数据采集、智能分析到策略执行的完整闭环,确保节能策略的精准性、可靠性和可执行性。
感知层(AP/AC):负责实时采集终端连接数、流量负载等运行数据,并上报至云端。这一层的任务是“说清现状”。

决策层(WIE):承担数据分析与策略生成的核心职能。数据清洗过滤突发性波动,时间序列分析挖掘作息规律,最终输出具体的节能时间表。这一层的任务是“判断规律”。

执行层(AC/AP):接收云端策略,通过协议下发至AP,由AP执行射频的开启与关闭。这一层的任务是“落实动作”。

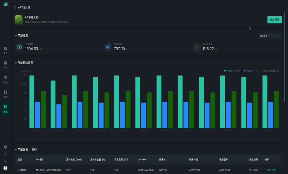
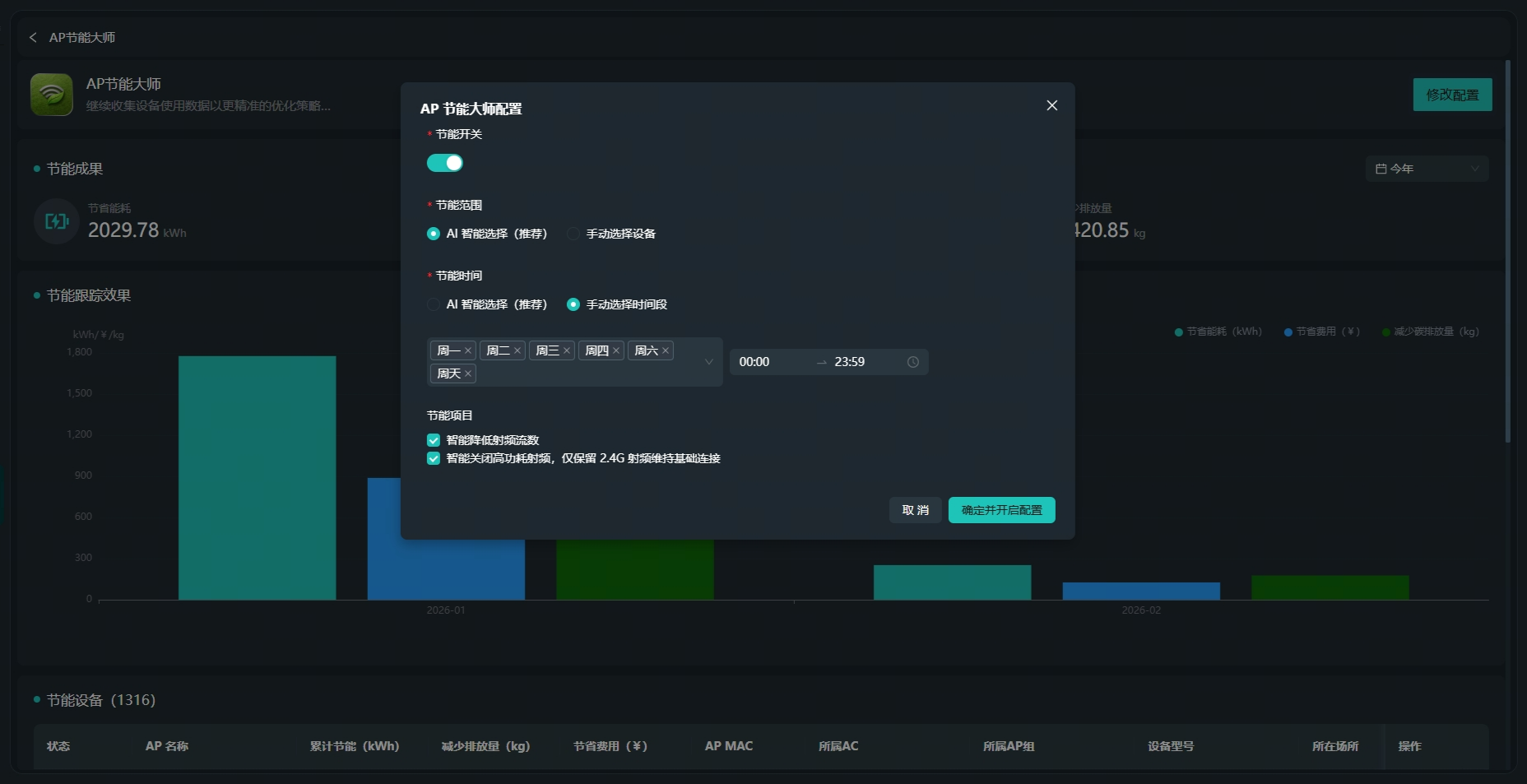
三层之间形成闭环:数据从设备流向云端,策略从云端回流至设备,执行结果再反馈回云端用于效果统计。整个流程无需人工干预,但管理员可随时查看节能收益的可视化报表。贴心的是:在策略执行前,WIE就能根据历史数据测算出预期收益——省多少电、省多少钱、减多少碳,让节能效果一目了然。

节能等级:从“轻量化”到“深度休眠”
并非所有节能场景都需要完全关闭AP。WIE定义了多级节能状态,系统基于数据分析灵活选择:
Level 1(通道关闭):关闭多余的空间流,如将4x4 MIMO降为2x2。适用于低负载但非完全空闲的场景,射频仍在工作,但功耗大幅降低。
Level 2(射频关闭/深度休眠):关闭特定频段(如5G)或所有射频卡,仅保留系统心跳。适用于完全空闲场景。

保守型算法:节能与体验的平衡机制
自动关了AP,万一有人要用怎么办?节能技术面临的核心矛盾是:关闭AP越激进,省电越多,但用户体验风险也越高。锐捷的方案选择了“保守型”路径。
保守型预测:看"长期规律",不看"一时冷清"
算法只认"过去一周/一月该时段都无人"的铁律。某会议室AP只有在过去30天的周六日都无流量时,才会被推荐周末节能策略。这种"长周期回溯"比实时感应更符合业务宏观规律,避免网络震荡。
隔点开启:保留基础覆盖
隔点开启:在覆盖重叠区,保留部分AP提供基础覆盖,确保"网不断"。
CSI智能感知,动态唤醒
结合CSI信道状态感知,当AP处于低功耗监听模式时,一旦检测到环境中的信号扰动(暗示有人活动),可触发毫秒级唤醒。射频从"打盹"到"满血复活",就在一瞬间。(注:需特定型号硬件支持)
典型应用场景
高校场景:AP也有“寒暑假”
高校场景是这项技术的应用领域之一。教学楼与宿舍区存在天然的“潮汐效应”:教学楼白天高负载、夜间无人;宿舍区则恰恰相反。WIE可分别识别两类AP的作息规律,生成差异化策略——教学楼夜间深度休眠,宿舍区日间低功耗运行。寒暑假期间,系统还可自动切换至“假期模式”,覆盖全校大部分区域。
企业办公:节假日AP自动"下班"
企业办公场景的痛点则集中在周末与节假日。标准工作制下,办公区AP在非工作日长期空转。WIE可配置“工作日/非工作日”差异化策略,周末全天关闭大部分接入层AP,仅保留公共区域提供基础覆盖,满足零星加班需求。无线网络的绿色化,不能以牺牲用户体验为代价。锐捷AP智能节能技术的核心价值在于:用数据代替经验,用规律代替猜测,在保障业务连续性的前提下,将“该省的电省下来”。
这不是一项追求极致节能比例的技术,而是一项追求“作息规律”的技术。当网络设备学会作息自律,降本增效便不再是一句口号。
如果您对此项技术感兴趣,→请点击此处反馈
相关方案及案例
相关产品
更多技术博文
-
全网流行的“小龙虾”,正在掏空你的核心数据?企业级智能体到底该怎么玩!锐捷安全云办公为OpenClaw等AI智能体提供企业级安全底座。通过数据不落地架构、文件透明加密与分布式防火墙,防止敏感配置外泄与恶意插件扩散;进程级白名单与一键快照还原机制有效阻断越权操作;统一镜像管理实现分钟级批量交付。方案将AI智能体从物理终端迁移至强隔离云端,兼顾数据安全与运维效率,助力企业安全拥抱智能体生产力革命。
-
#云桌面
-
#制造业
-
#互联网
-
-
以太彩光网络:点亮网络运维“黑箱”,构建医院网络的“体检中心”锐捷以太彩光网络为医院提供全光网络可视化运维方案,通过光链路拓扑图与统一管理平台,实现每一条光纤、每一个光模块的状态实时监控与秒级故障定位。AI模型学习历史数据,预测核心光模块未来1至3个月失效风险,提前预警主动维护。从手动排查到指标精准定界,让运维有据可依,保障PACS影像调阅、挂号收费、手术示教等业务连续稳定,助力医院从被动救火转向主动预防。
-
#医疗
-
#医院网络
-
#交换机
-
#全光网
-
-
SDN≠VXLAN,VXLAN不是SDN园区网组网的唯一选择本文深度剖析VXLAN技术在园区网组网中的适用性。VXLAN虽能解决网络隔离与IP随行问题,但技术复杂、部署门槛高,并非唯一选择。锐捷EDN方案提供基于用户身份的策略随行能力,无需VXLAN即可实现终端访问权限管控,运维更简单。同时以太彩光技术成为万兆园区网络重要趋势。建议根据实际需求、团队分工与成本综合评估,选择最适合的组网方案。
-
#VXLAN
-
#交换机
-
#SDN
-
-
防不胜防的Axios供应链投毒?锐捷防火墙为您守住最后一道底线2026年4月2日,锐捷Z系列防火墙成功阻断Axios供应链投毒恶意通信,锐捷安全天幕实验室第一时间开展专项研判。此次Axios年下载量超36亿次,攻击者通过劫持npm账户发布恶意版本,植入远程访问木马,窃取企业AI算法、核心图纸等商业机密。锐捷Z系列/CF系列防火墙依托本地多源威胁情报、AI驱动的20000+条IPS规则库,深度检测并精准拦截恶意依赖外联通信,构建检测、拦截、溯源、处置的全闭环防护体系,为中小企业数字化转型守住最后一道安全底线。
-
#防火墙
-
#安全
-